Accelerează dezvoltarea afacerii tale online pe o fundație solidă, susținut de experți WordPress.
Găzduim, optimizăm, scalăm și securizăm site-uri WordPress din 2012.
Găzduire premium
Găzduire premium pentru site-uri WordPress importante. Nu include găzduire email.
Caracteristici
Uptime 99,999%
AMD EPYC Gen 5
Suport specializat WordPress
Începând de la
15€
Găzduire cPanel
Găzduire web cu cPanel, LiteSpeed și stocare SSD pe servere din România.
Caracteristici
Uptime 99,982%
Locație: România
Găzduire email inclusă
Începând de la
3€
VPS Administrat
Server cloud VPS administrat. Nu include găzduire email.
Caracteristici
Uptime 99,999%
13 locații cloud
Găzduire site (fără email)
Începând de la
45€
Audit performanță
Identificăm problemele ce cauzează timpi mari de încărcare și le rezolvăm, îmbunătățind performanța.
Caracteristici
Analiza timpilor de încărcare
Raport cu recomandări precise
Implementarea soluțiilor de optimizare
495€
Audit securitate
Evaluăm nivelul de securitate, curățăm infecții, implementăm soluții pentru prevenirea potențialelor amenințări și infecții viitoare.
Caracteristici
Scanare vulnerabilități și malware
Curățarea fișierelor infectate
Securizare pe termen lung
375€
Audit SEO tehnic
Identificăm și remediem aspectele tehnice care pot afecta vizibilitatea, indexabilitatea și clasarea în motoarele de căutare.
Caracteristici
Verificarea sănătății tehnice
Identificarea problemelor de indexare
Alinierea la bune practici
450€
De ce să alegi Simplenet
Credem într-o abordare diferită, centrată pe principii etice, nu doar pe specificații tehnice.
Experiență
Lucrăm online din 2001, ne-am lansat pe cont propriu în 2007 și lucrăm exclusiv cu WordPress din 2008.
Specializare
Suntem mereu la curent cu ecosistemul WordPress, învățând și împărtășind constant cunoștințe.
Expertiză
Când vine vorba de WordPress și provocările ce pot apărea, putem spune că am rezolvat același puzzle de 1000 de ori.
Etică
Încercăm să ajutăm și să educăm oamenii, nu să profităm de ignoranța tehnică a acestora.
Afacere locală
Suntem o echipă mică și independentă. Nu suntem deținuți de fonduri de investiții. Focusul nostru este satisfacția clienților.
Profesionalism
Ne ghidăm după principii etice stricte și standarde profesionale ridicate. Acționăm în interesul clientului.

★★★★★
Recomand cu încredere, adevărați profesioniști.
Mihail Dedu
★★★★★
Recomand din suflet, suport pentru clienți impecabil.
Andrei Ivașcu
★★★★★
Suport tehnic impecabil, e o plăcere să lucrez cu această echipă.
Alexandra Andronic
★★★★★
Sunt de mulți ani la Simplenet și sunt super mulțumită de serviciu – răspund rapid, te ajută și daca problema nu ține neapărat de ei.
Sigina Pop
★★★★★
O echipa de profesionisti din toate punctele de vedere. Oameni mai intai de prestatori servicii. Bravo voua!
Dan Nedelea
★★★★★
Folosesc de 1 an si ceva Simplenet si sunt foarte multumit! Spatiul si resursele sunt foarte ok + suportul de nota 10.
Claudiu Rosu
Găzduire
Ce diferențe sunt între găzduirea premium și găzduirea cPanel?
Diferența dintre soluțiile de găzduire este ca între o mașină de Formula 1 și un autobuz. Una este extrem de specializată, cealaltă generică, optimizată pentru cost.
Clasic
Modern
Specializare
Găzduirea premium este o găzduire construită pentru performanță WordPress și primești suport specializat WordPress legat de performanță, scalabilitate și securitate.

Securitate
Într-un cont cPanel site-urile nu sunt izolate între ele și se pot infecta unul pe celălalt. Pe găzduirea premium fiecare site rulează în propriul container, izolat de celelalte site-uri.

Arhitectură
Fiecare site adăugat într-un pachet de găzduire premium poate fi pe un alt server sau chiar într-o altă locație geografică, spre deosebire de găzduirea cPanel, unde un pachet e legat de un singur server.

Performanță
Spre deosebire de găzduirea clasică cu cPanel, care este optimizată pentru cost, găzduirea premium este optimizată pentru performanță și scalabilitate.

Uptime
Găzduirea premium este construită pe infrastructură cloud redundantă cu uptime garantat de 99,999%.

Audit performanță
Ce presupune auditul de performanță WordPress?
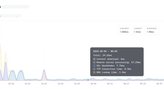
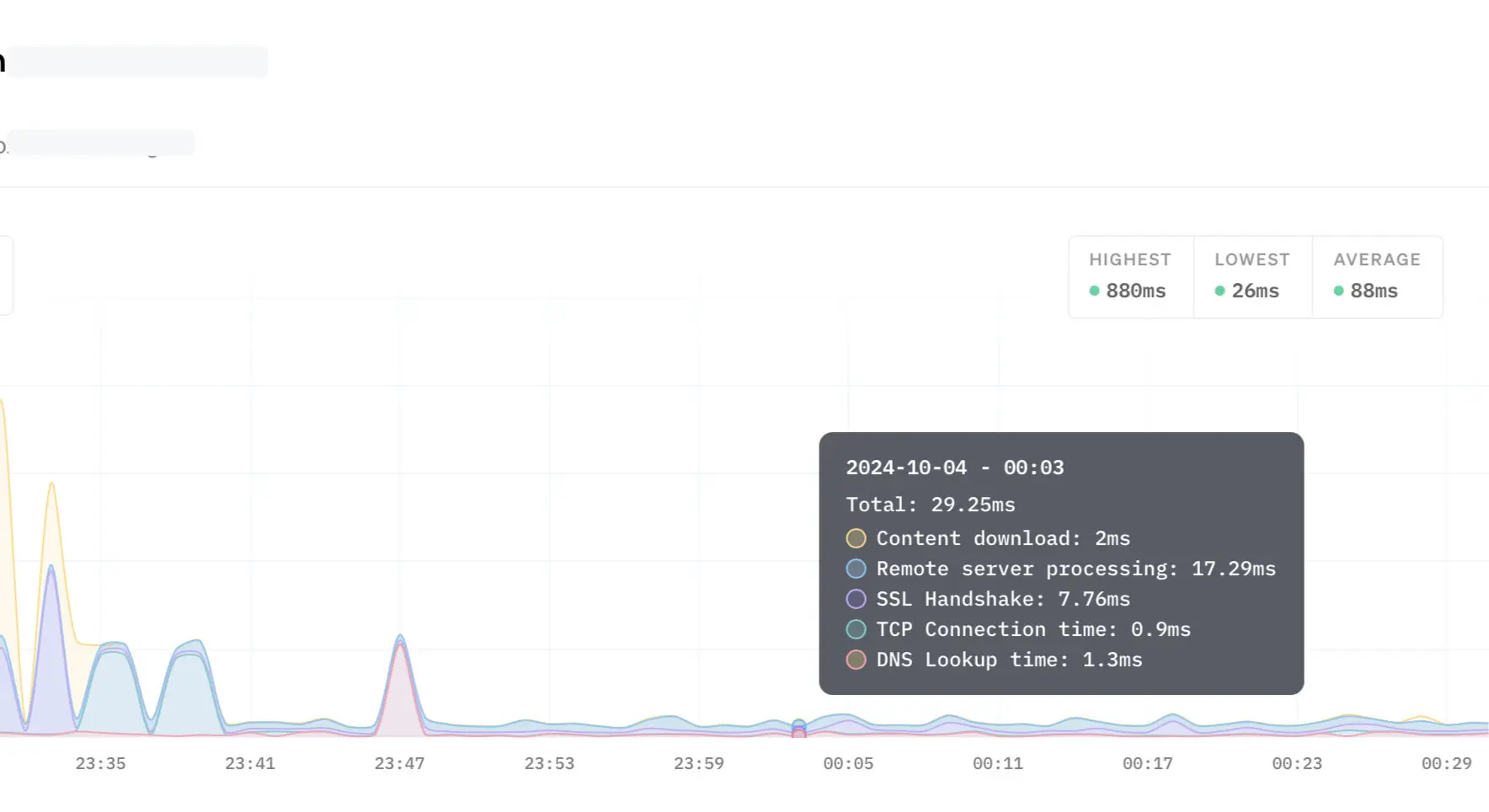
Dacă nu ești mulțumit de viteza site-ului tău WordPress, te putem ajuta cu o identificare a problemelor ce cauzează timpi mari de încărcare și cu rezolvarea acestora.
Investigare
Remediere
Verificare full page cache
Găzduirea WordPress este o găzduire construită pentru site-uri WordPress, nu doar o găzduire generică.
Verificare consum pluginuri
Analizăm impactul fiecărui plugin și a temei active asupra performanței și eliminăm redundanțele pentru o funcționare eficientă.
Verificare non-cacheable requests
Identificăm și ajustăm request-urile non-cacheable pentru a reduce consumul de resurse (CPU/RAM) și a crește scalabilitatea.
Optimizare bază de date
Curățăm și optimizăm baza de date pentru o funcționare mai rapidă și eficientă a site-ului.
Optimizare imagini
Comprimăm și optimizăm imaginile pentru a reduce dimensiunea și a accelera încărcarea paginilor.
Optimizare CSS / JS
Minificăm și consolidăm fișierele CSS și JS pentru a reduce dimensiunea și a accelera timpul de trasnfer al datelor de la server la vizitator.
Implementare CDN
Dacă se dorește, putem să integram un CDN (Cloudflare) pentru a livra conținutul static al site-ului mai rapid, indiferent de locație.
Audit securitate
Ce presupune auditul de securitate WordPress?
Evaluăm nivelul de securitate, curățăm infecții, implementăm soluții pentru prevenirea potențialelor amenințări și infecții viitoare.
Investigare
Remediere
Setări
Evaluarea detaliată a setărilor site-ului tău WordPress® pentru a asigura o securitate optimă și funcționare eficientă. Personalizarea setărilor în funcție de necesitățile specifice ale site-ului tău.
Useri
Verificarea listei de utilizatori a site-ului pentru a identifica conturile neutilizate sau suspicioase. Examinarea privilegiilor utilizatorilor și asigurarea că acestea sunt setate corespunzător.
Scanare
Scanarea fișierelor temelor și pluginurilor WordPress® pentru a depista prezența codului malițios sau a modificărilor suspecte. Examinarea bazei de date WordPress® pentru a identifica eventuale injectări de cod sau modificări neautorizate.
Vulnerabilități
Identificarea vulnerabilităților cunoscute ale temelor, pluginurilor sau versiunilor WordPress® și propunerea de soluții pentru remedierea sau eliminarea acestora.
Firewall
Implementarea unui firewall (Cloudflare WAF) pentru a împiedica traficul malițios să atingă serverul unde e găzduit site-ul tău. Adăugarea de reguli de filtrare personalizate, adaptate specific nevoilor tale.
Login
Protejarea paginii de autentificare în interfața de administrarea WordPress® prin blocarea boților, limitarea numărului de încercări de logare consecutive și prevenirea accesului neautorizat.
Security headers
Consolidarea securității prin adăugarea de informații specifice în antetele HTTP, reducând riscul atacurilor de tip „man-in-the-middle”, cross-site scripting (XSS), MIME-sniffing, clickjacking.
Email security
Implementarea standardelor precum SPF, DKIM și DMARC pentru a verifica autenticitatea surselor de trimitere a emailurilor, prevenind astfel atacurile de tip phishing.
Curățare infecții
Dacă site-ul tău WordPress® a fost infectat, ne ocupăm de identificarea infecției și curățarea site-ului, cât și prevenirea infecțiilor viitoare.
Audit SEO tehnic
Ce presupune auditul de SEO tehnic pentru WordPress?
Identificăm și remediem aspectele tehnice care pot afecta vizibilitatea, indexabilitatea și clasarea în motoarele de căutare.
Investigare
Remediere
Robots.txt
Verificarea fișierului robots.txt pentru a asigura că nu blochează accesul motoarelor de căutare la conținutul important. Identificarea și remedierea eventualelor restricții care pot afecta indexabilitatea.
Pagini orfane
Identificarea și remedierea paginilor care nu sunt legate de alte pagini din site. Asigurarea unei structuri de legături coezive pentru a facilita accesul motorului de căutare la toate paginile relevante.
URL canonic
Asigurarea că paginile au o singură variantă de URL pentru a evita conținutul duplicat. Utilizarea etichetelor canonice pentru a indica motoarelor de căutare varianta preferată a unei pagini.
Conținut duplicat
Identificarea și gestionarea conținutului duplicat, care poate afecta clasarea în rezultatele căutărilor. Utilizarea tag-urilor canonical sau a altor tehnici pentru a indica paginii preferate.
Pagini irelevante
Excluderea paginilor de tip login, paginilor de administrare sau altor pagini care nu aduc valoare în rezultatele căutărilor. Asigurarea că aceste pagini sunt marcate corect pentru a nu fi indexate.
Sitemap.xml
Verificarea existenței unui sitemap corect structurat și accesibil pentru motoarele de căutare, fără restricții. Asigurarea că toate paginile importante și actualizările recente sunt incluse în Sitemap.
Probleme imagini
Identificarea și remedierea erorilor 404 pentru a evita imaginile lipsă. Verificarea dacă imaginile au atribute „alt” pentru descrieri relevante, îmbunătățind accesibilitatea și indexabilitatea.
Meta titluri
Asigurarea că fiecare pagină are un titlu unic, relevant și care conține cuvinte cheie specifice conținutului respectiv. Menținerea titlurilor la o lungime optimă pentru a maximiza impactul în rezultatele căutărilor.
Meta descrieri
Asigurarea că fiecare pagină are o descriere unică și relevantă, conținând cuvinte cheie importante. Folosirea unei lungimi adecvate pentru a furniza informații relevante.
Schema markup
Verificarea existenței markup-urilor pentru tipuri de date relevante pentru conținutul site-ului. Asigurarea că markup-urile structurate sunt implementate corect conform specificațiilor Schema.org sau altor standarde relevante.
Mixed content
Verificarea tuturor resurselor (imaginilor, stilurilor CSS, scripturilor JS etc.) pentru a identifica cele încărcate prin HTTP în loc de HTTPS. Testarea și remedierea problemelor specifice legate de conținutul mixt.
Linkuri interne
Identificarea linkurilor interne care duc către pagini inexistente (erori 404). Verificarea fiecărui link intern pentru a asigura că îndreaptă utilizatorii și motoarele de căutare către paginile de destinație corecte.
Erori 4xx, 5xx
Identificarea paginilor care returnează eroarea 404 (Not Found). Identificarea și remedierea oricăror redirectări care conduc la erori 4xx. Identificarea cauzelor erorilor 5xx și remedierea problemelor.
Linkuri externe
Identificarea linkurilor externe către site-ul tău care sunt rupte sau au fost schimbate. Remedierea sau redirecționarea acestor linkuri pentru a menține valoarea SEO și reputația online.
Raport
Vei primi un raport inițial cu scorul de calitate al site-ului (reprezentat de un număr de puncte din maxim de 100), după care vom remedia problemele, încercând obținerea unui scor cât mai aproape de 100.
Întrebări frecvente despre serviciile Simplenet.
Dacă nu găsești răspunsuri la toate întrebările tale, ne poți contacta și îți vom răspunde în cel mai scurt timp posibil cu toate informațiile dorite.
Oferiți returnarea banilor?
Serviciile de găzduire beneficiază de o garanție de returnare a banilor de 30 de zile.
Din păcate, nu putem oferi returnarea banilor pentru serviciile de audit. Prin natura lor, serviciile de audit performanță, securitate și SEO tehnic presupun muncă manuală de identificare și rezolvare a problemelor.
Având în vedere că nu putem recupera timpul consumat cu această muncă, serviciile de audit nu beneficiază de garanția de returnare a banilor.
Puteți garanta un scor perfect de performanță?
Nu putem, din păcate, să garantăm un scor de 100/100 decât dacă am reface tot site-ul de la zero.
Unele probleme de performanță sunt date de tema folosită sau de pluginuri care pot fi absolut necesare și nu le putem elimina.
Tot ce putem face este să găsim soluții ca aceste probleme să nu afecteze major performanța, dacă e posibil.
Puteți garanta că nu o să mai am niciodată probleme de securitate?
Din păcate nu putem garanta acest lucru.
Un site WordPress nu este static, este un ecosistem dinamic, format din nucleul WordPress, teme și pluginuri care vin mereu cu actualizări, se descoperă noi vulnerabilități, noi atacuri etc.
Dacă respectați recomandările noastre, aveți șanse mari să nu aveți probleme, dar nu putem oferi o garanție în acest sens.
Ce probleme rezolvă auditul SEO?
Remediem doar problemele cele mai grave, cele care afectează cel mai mult indexabilitatea și a căror rezolvare aduce cel mai mare beneficiu.
Este dificil de făcut un preț fix pentru rezolvarea tuturor problemelor din cauză că fiecare site este diferit și are un număr diferit de pagini, mai mic sau mai mare, precum și un număr de probleme care de obicei e direct proporțional cu numărul de pagini.
Pentru ce tip de site-uri este auditul SEO?
Auditul SEO tehnic este gândit pentru site-uri de prezentare cu mai puțin de 100 de pagini.
Nu putem oferi același preț pentru un magazin online care are mii de produse.
Se poate face un abonament lunar de mentenanță?
Da, putem face un abonament lunar de mentenanță în cadrul căruia să ne ocupăm de optimizarea performanței, securizare, SEO tehnic, monitorizare performanță, securitate, ranking pe anumite cuvinte cheie, etc.
Contactează-ne pentru detalii.
De unde pot învăța să optimizez WordPress?
Avem o pagină dedicată optimizării WordPress pentru performanță.
Am publicat și un ghid de optimizare SEO pe blog.
Urmează să publicăm și un ghid de securitate.